

作品包括:
Word版说明书1份,共38页,约16000字
CAD版本图纸,共13张
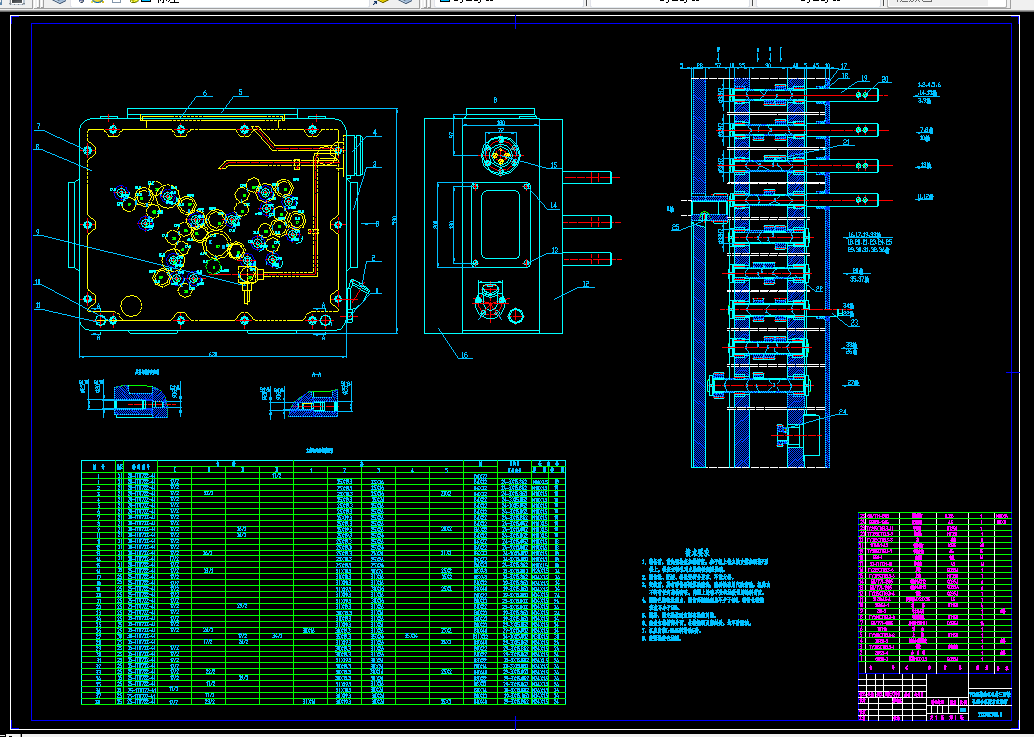
摘 要:柴油机机体是需要大量生产的零件。为了提高加工精度和生产效率,要设计一台组合机床来改善柴油机机体的加工情况。本课题设计的是柴油机机体三面钻孔组合机床。用于加工零件左右后三面上的37个孔。具体加工内容是:左面15个φ6.8的孔深20和3个φ8.5的孔深20;右面7个φ6.8的孔深25,3个φ8.5的孔深25和5个φ10.3的孔深25;后面3个φ12的孔深25以及1个φ14的孔深25,一次装夹同时完成37个孔的加工。该机床设计的重点是总体设计和部件设计两部分。总体设计包括机床配置型式的确定、结构方案的选择和三图一卡的绘制。部件设计包括绘制主轴箱设计原始依据图、确定主轴和齿轮完成动力计算、设计传动系统。机床采用卧式单工位三面加工的方案,加工和装配的工艺性好,零件装夹方便。采用机械滑台实现刀具进给,借助导套引导刀具实现精度稳定的加工。主轴采用标准主轴。本组合机床效率高,成本低,加工精度高,使用方便,减轻了工人的劳动强度,提高劳动生产率。
关键词:柴油机;钻孔;组合机床;主轴箱
目 录
1 前言 1
2 组合机床总体设计 2
2.1 工艺方案的拟定 2
2.1.1 被加工零件的特点 2
2.1.2 工艺路线的确立 2
2.2 组合机床的总体方案论证 3
2.3 定位基准的选择 3
3 设计计算 4
3.1 刀具的选择 4
3.2 切削用量的选择 4
3.3 计算切削力、切削扭矩、切削功率及刀具耐用度 6
3.4 确定主轴尺寸和外伸尺寸 11
3.5 选择接杆 12
3.6 导向结构的选择 12
3.7 动力部件工作循环及行程的确定 13
3.8 通用部件的选择 14
3.8.1 选用滑台型式 14
3.8.2 机床配置型式 15
3.8.3 选液压滑台的型号 15
3.8.4 选择滑台侧底座 15
3.8.5 选动力箱型号 15
3.9 确定机床联系尺寸 16
3.9.1 确定主轴箱轮廓尺寸 16
3.9.2 中间底座尺寸的确定 17
3.10 机床分组 17
3.11 生产率计算 17
3.11.1 理想生产率计算 17
3.11.2 实际生产率计算 18
3.11.3 负荷率计算 19
3.11.4 选择滑台侧底座 19
4 组合机床主轴箱设计 20
4.1 绘制右主轴箱设计原始依据图 20
4.2 主轴齿轮的确定及动力计算 21
4.2.1主轴型式和直径、齿轮模数的确定 21
4.2.2 主轴箱的动力计算 21
4.3 主轴箱传动系统的设计与计算 21
4.3.1 驱动轴、主轴的坐标计算 21
4.3.2 拟定主轴传动路线 21
4.3.3 确定传动轴位置和齿轮齿数 22
4.4 主轴箱坐标计算、绘制坐标检查图 26
4.4.1 选择加工基准坐标系XOY,计算主轴、驱动轴坐标 26
4.4.2 计算传动轴的坐标 26
4.4.3 验算中心距误差 29
4.5 齿轮强度校核 29
4.5.1 校核齿根弯曲疲劳强度 29
4.5.2 校核接触疲劳强度 30
4.6 传动轴直径的确定和轴的强度校核 31
4.6.1 轴的直径的确定 31
4.6.2 轴的强度校核 31
4.7 主轴箱体及其附件的选择 34
4.7.1 主轴箱的选择设计 34
4.7.2 主轴箱上的附件材料的设计 34
5 结论 35
参考文献 36
致谢 37
附录 38
温馨提示:
1、题目前面的备注【字母数字编号】为本站整理分类的编号,与课题内容无关,请选题时忽视;
2、若题目上备注三维,则表示文件里包含三维源文件,由于三维组成零件数量较多,为保证预览截图的简洁性,本站将三维文件夹进行了打包。三维及CAD预览截图,均为本站电脑打开软件进行截图的,保证能够打开,下载原件超高清,下载后解压即可;
3、本站所有资源如无特殊说明,都需要本地电脑安装Office2007。图纸软件为AutoCAD,PROE,UG,SolidWorks,CATIA等;
4、本站所有图文资料仅供用户学习参考,不作为任何商用或其他用途;
5、本站不保证下载资源的准确性、安全性和完整性, 不包修改,不支持退换,同时也不承担用户因使用这些下载资源对自己和他人造成任何形式的伤害或损失;
6、 下载文件中如有侵权或不适当内容,请与我们联系,我们立即纠正。