

作品包括:
Word版说明书1份,共94页,约15000字
CAD版本图纸
PLC程序
组态动画
摘 要
随着城市的快速发展,环境问题显得日益重要。废水是破坏环境的一个主要因素,目前中国污水处理自控系统相对落后,污水处理成本居高不下,污水厂排放的处理过的污水的水质不稳定,所以,如何建立有效的自控系统、优化运行效果、减少运行费用,显得具有重要意义。
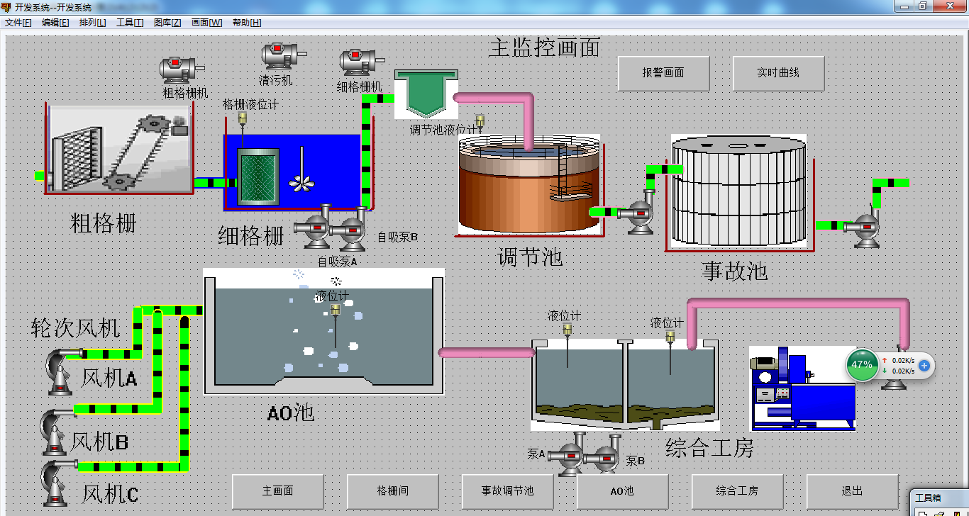
本文描述了工业污水处理的基本工艺和流程,并通过研究,设计了一套基于PLC和组态王的污水处理控制系统。本文首先介绍了PLC控制系统的硬件结构、工作原理以及设计PLC控制系统的基本原则和步骤,然后以SBR污水处理工艺为例,说明PLC在污水处理过程中的应用:根据污水处理要求,设计了系统设备的主电路图和控制电路图,分配了输入和输出,设计了输入和输出接线图,设计了各环节的控制流程图,根据工艺要求和控制流程图,设计了PLC梯形图和语句表程序,最后使用组态王设计了监控画面。
关键词:PLC,组态王,污水处理。
目 录
1 绪 论 1
1.1 研究的目的和意义 1
1.2 国内外发展概况 1
2 系统设计和实现 3
2.1设计要求 3
2.2 系统组成 3
3 硬件设计 5
3.1器件选择 5
3.1.1接触器的选择 5
3.1.2熔断器的选择 5
3.1.3低压断路器的选择 6
3.1.4按钮的选择 7
3.1.4 PLC的型号选择 7
3.2主电路图 8
3.3 控制电路图 11
3.4 PLC的I/O分配 12
3.5 PLC外围接线图 15
4 软件系统设计 18
4.1 PLC内部使用地址 18
4.2 PLC程序流程图设计 19
4.2.1手动模式 19
4.2.2自动模式 20
4.3 PLC梯形图 20
4.4 语句表程序 43
5 组态画面 54
5.1 通信设定 54
5.2数据词典 57
5.3建立画面 59
5.4运行 74
总 结 80
致 谢 81
参 考 文 献 82
温馨提示:
1、题目前面的备注【字母数字编号】为本站整理分类的编号,与课题内容无关,请选题时忽视;
2、若题目上备注三维,则表示文件里包含三维源文件,由于三维组成零件数量较多,为保证预览截图的简洁性,本站将三维文件夹进行了打包。三维及CAD预览截图,均为本站电脑打开软件进行截图的,保证能够打开,下载原件超高清,下载后解压即可;
3、本站所有资源如无特殊说明,都需要本地电脑安装Office2007。图纸软件为AutoCAD,PROE,UG,SolidWorks,CATIA等;
4、本站所有图文资料仅供用户学习参考,不作为任何商用或其他用途;
5、本站不保证下载资源的准确性、安全性和完整性, 不包修改,不支持退换,同时也不承担用户因使用这些下载资源对自己和他人造成任何形式的伤害或损失;
6、 下载文件中如有侵权或不适当内容,请与我们联系,我们立即纠正。