

作品包括:
Word版说明书1份
三菱 PLC程序一份
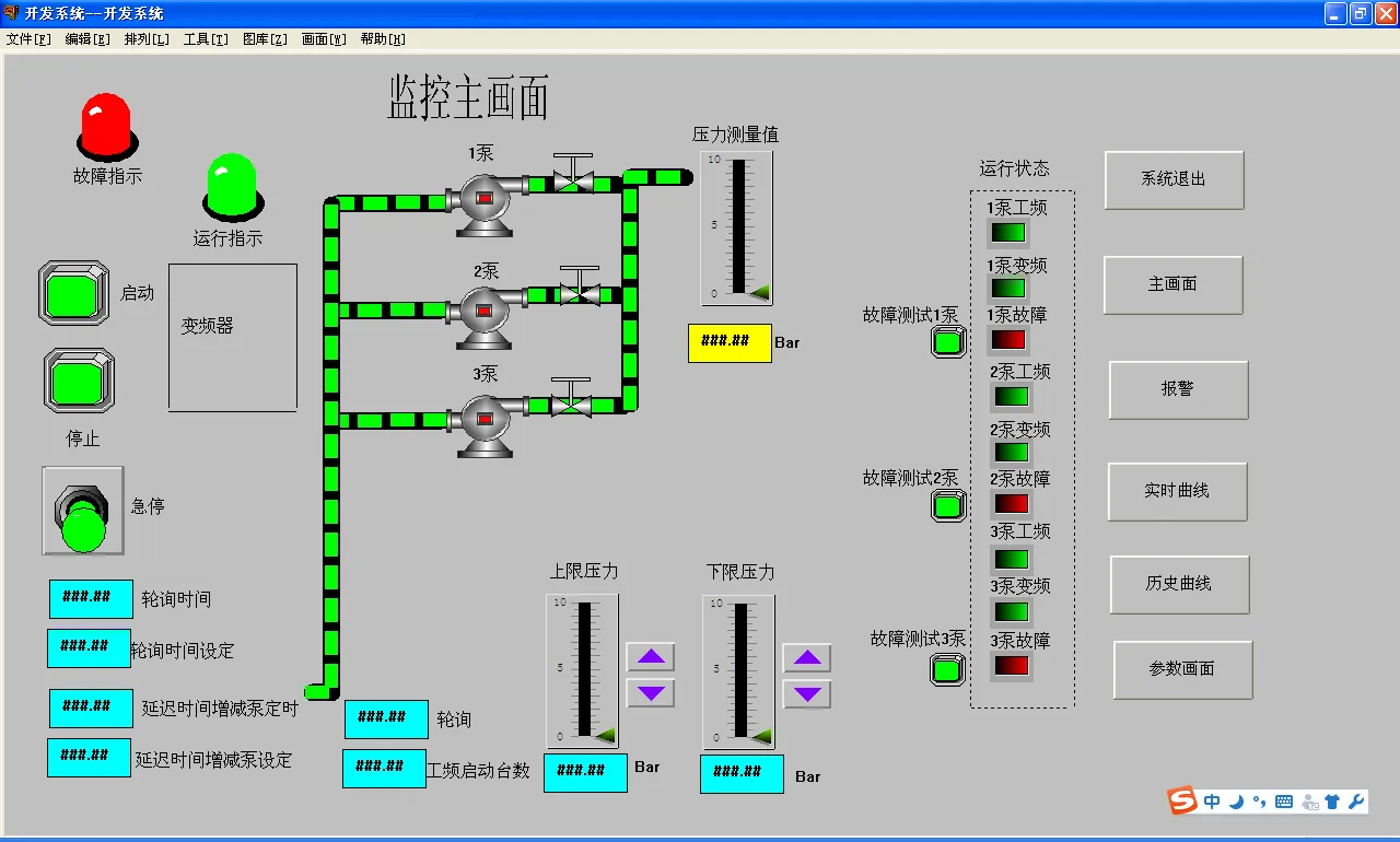
组态王6.53组态画面一份
电气CAD图纸图纸
IO分配
摘 要 1
1 前言 3
2 控制要求 4
3 硬件设计 5
3.1硬件选择 5
3.1.1变频器的选择 5
3.1.2接触器的选择 5
3.1.3热过载继电器 5
3.1.4断路器的选择 5
3.1.5 传感器选择 5
3.1.6 PLC的型号选择 6
3.2主电路原理图 6
3.3控制电路原理图 7
3.4 输入和输出分配表 9
3.5 PLC接线图 10
3.6 器件清单 11
4 软件设计 12
4.1 PLC 内部使用地址 12
4.2 程序流程图设计 12
4.3 梯形图 14
4.4语句表程序 27
5 组态王画面的设计 35
5.1通信建立 35
5.2 组态王变量连接 39
5.3 建立画面 40
5.4 运行 48
6 结 论 53
参考文献 54
致 谢 55
整个系统由三台水泵,一台变频调速器,一台PLC和一个压力传感器及若干辅助部件构成。三台水泵中每台泵的出水管均装有手动阀,以供维修和调节水量之用,三台泵协调工作以满足供水需要;变频供水系统中检测管路压力的压力传感器,一般采用电阻式传感器(反馈0~10V电压信号)或压力变送器(反馈4~20mA电流);变频器是供水系统的核心,通过改变电机的频率实现电机的无极调速、无波动稳压的效果和各项功能。
温馨提示:
1、题目前面的备注【字母数字编号】为本站整理分类的编号,与课题内容无关,请选题时忽视;
2、若题目上备注三维,则表示文件里包含三维源文件,由于三维组成零件数量较多,为保证预览截图的简洁性,本站将三维文件夹进行了打包。三维及CAD预览截图,均为本站电脑打开软件进行截图的,保证能够打开,下载原件超高清,下载后解压即可;
3、本站所有资源如无特殊说明,都需要本地电脑安装Office2007。图纸软件为AutoCAD,PROE,UG,SolidWorks,CATIA等;
4、本站所有图文资料仅供用户学习参考,不作为任何商用或其他用途;
5、本站不保证下载资源的准确性、安全性和完整性, 不包修改,不支持退换,同时也不承担用户因使用这些下载资源对自己和他人造成任何形式的伤害或损失;
6、 下载文件中如有侵权或不适当内容,请与我们联系,我们立即纠正。