

作品包括:
Word版设计说明书1份
开题报告一份
外文翻译一份
CAD版本图纸,共3张
摘要
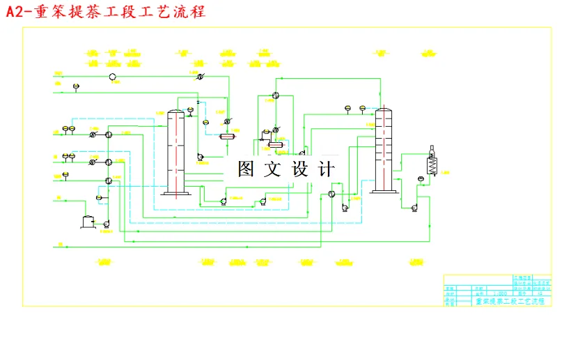
重苯中含有的主要成分为苯、甲苯、二甲苯及三甲苯、α一甲基萘、萘、茚、β一甲基萘、古马隆等,另有少量的苯乙烯以及酚类物质等,其中α一甲基萘、萘、茚、β一甲基萘、古马隆等附加值较高,对这些物质提取出来就很有必要。近年由于来萘的价值不断升高,而重苯中含有约20%的萘,所以在重苯中提取萘具有很大的市场竞争力 结合单炉双塔工艺对年处理8万吨重苯加工厂工业萘制取工段进行了初步设计。将来自脱苯塔分凝器顶部的粗苯蒸汽进入两苯塔,在塔内分馏成轻苯和重苯。轻苯首先通过初步蒸馏,将低沸点的二硫化碳、环戊二烯、戊烯等化合物与苯族烃进行分离,得到初馏分和苯-甲苯-二甲苯混合馏分。重苯呈液态从塔底排除,重苯中含有一定量的脱萘溶剂油,含有约20%的萘,其余均为甲基萘洗油类。 首先用泡点和露点法计算初馏塔和精馏塔塔顶、塔底的温度;通过对两塔的物料衡算,确定其组成;计算塔的工艺负荷,确定了回流比,塔板数,塔高和直径。初馏塔塔径为1300mm,需要46块塔板,精馏塔塔径为900mm,需要70块塔。选用V-Ⅰ型浮阀塔板,并对其进行流体力学验算。对塔进行机械设计并校核,使其满足当地的自然条件和设计条件。通过热量衡算对换热器等辅助装置进行选型。确定相应的非工艺条件,并在此基础上画出主要设备装配图、工艺流程图及车间设备平面布置图。
温馨提示:
1、题目前面的备注【字母数字编号】为本站整理分类的编号,与课题内容无关,请选题时忽视;
2、若题目上备注三维,则表示文件里包含三维源文件,由于三维组成零件数量较多,为保证预览截图的简洁性,本站将三维文件夹进行了打包。三维及CAD预览截图,均为本站电脑打开软件进行截图的,保证能够打开,下载原件超高清,下载后解压即可;
3、本站所有资源如无特殊说明,都需要本地电脑安装Office2007。图纸软件为AutoCAD,PROE,UG,SolidWorks,CATIA等;
4、本站所有图文资料仅供用户学习参考,不作为任何商用或其他用途;
5、本站不保证下载资源的准确性、安全性和完整性, 不包修改,不支持退换,同时也不承担用户因使用这些下载资源对自己和他人造成任何形式的伤害或损失;
6、 下载文件中如有侵权或不适当内容,请与我们联系,我们立即纠正。